Top.Mail.Ru
Кейсы

Система контроля движения семян

В себестоимости сельхозпроизводства семена занимают заметную долю. При этом данный ресурс, который легко потерять: часть может быть высеяна с нарушением нормы, часть — списана или израсходована не по назначению. Для крупного хозяйства даже незначительное отклонение от нормы оборачивается потерей урожайности и прямыми финансовыми убытками.

Что из себя представляет система КДС

АГРОштурман совместно с компанией Геомир разработал технологию, которая позволяет получать данные с разных типов сеялок — как зерновых, так и пропашных. В парке хозяйств встречаются агрегаты с поддержкой ISOBUS и без неё, и оба варианта могут быть включены в систему контроля.
  • ISOBUS-сеялки: данные считываются напрямую через штатную электронику.
  • Не ISOBUS-сеялки: устанавливаются акустические датчики Скиф, которые фиксируют прохождение семян в высевающих аппаратах. Благодаря этому даже техника без цифровой начинки становится «оцифрованной» и подключается к общему контуру контроля.
Так хозяйство получает единый набор данных независимо от возраста и модели сеялки.

Интеграция данных

Собранная информация может использоваться по-разному:
  • передаваться напрямую в FMS-системы клиента, если у него уже настроен собственный контур управления;
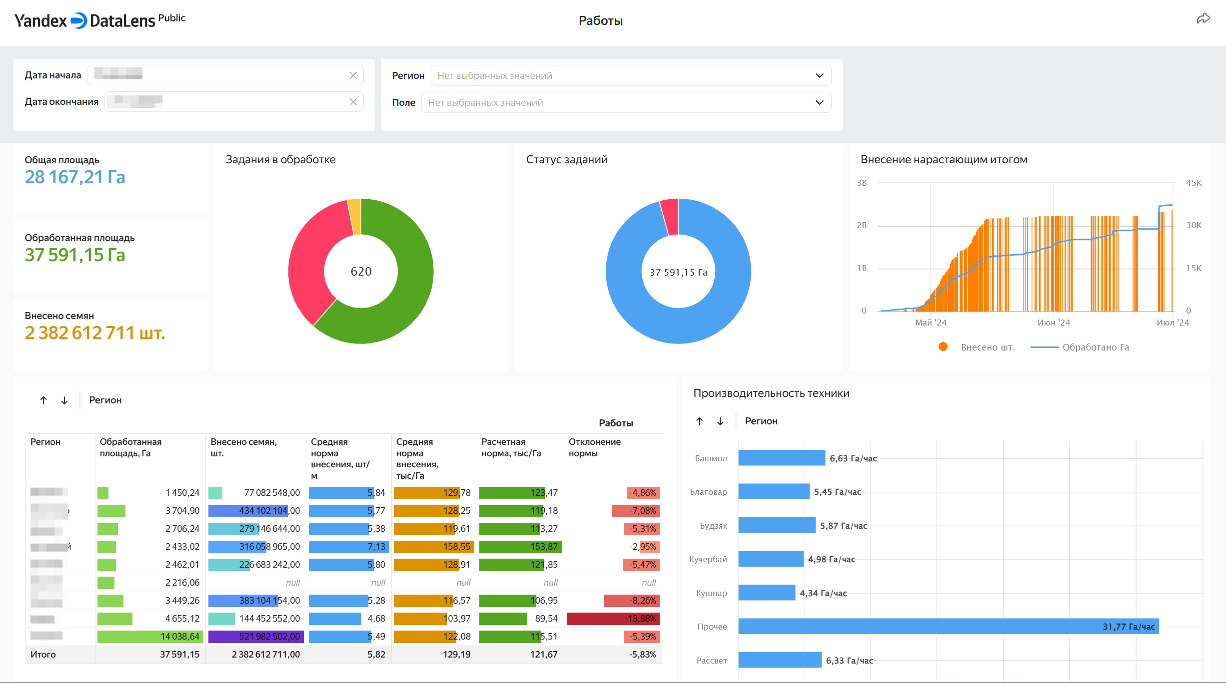
  • визуализироваться в BI-дашборде на базе Яндекс Data Lens, где данные можно анализировать в удобном интерфейсе и строить срезы по технике, полям или культурам (пример такого дашборда на картинке ниже).
Это делает систему гибкой: она легко встраивается в существующие ИТ-процессы или может работать как самостоятельный инструмент.

Что в итоге видит заказчик

Система фиксирует не только объём посева, но и состояние рабочих органов. Если сошник забился или начал давать двойники, это отображается. Данные сразу привязаны к координатам — можно точно сказать, на каком участке поля возникла проблема.
В отличие от обычной телематики, где видно только движение трактора, здесь в центре внимания семена. И это меняет логику контроля: агроном получает не километры трека, а реальную картину высева.
Собранные показатели включают:
  • количество высеянных семян (в штуках или кг/га);
  • фактическую норму высева и скорость работы;
  • состояние сошников: исправность, забивания, пропуски, двойники;
  • процент площади, засеянной с ошибками сошником (например, забитие);
  • обработанную площадь;
  • время и длительность работы.
Все данные автоматически привязываются к конкретному полю по GPS. Это исключает ошибки и делает возможным точный анализ в разрезе техники, полей и сезонов.

Кейс: внедрение СКДС в агрохолдинге

Описанная технология была реализована в одном из крупнейших агрохолдингов страны. Задача заключалась в том, чтобы обеспечить полный контроль посевного материала и снизить риски его потерь.
На первом этапе были установлены датчики на зерновые и пропашные сеялки, часть из которых работала по ISOBUS, часть — без. Все данные о ходе сева собирались и передавались для последующей обработки.
В системе АссистАгро от компании Геомир информация проходила алгоритмическую обработку: рассчитывались фактические нормы, фиксировались отклонения, определялся процент ошибок. Дальше данные интегрировались в SAP, так как это соответствовало требованиям агрохолдинга по внутренней отчётности.

Экономический эффект

Результаты проекта показали, что система позволяет снизить риск потери урожайности на 0,3%. Причина — исключение хищений и нарушение норм высева. В масштабе холдинга это дало дополнительные миллионы рублей дохода.
Если раньше контроль был ограничен складами и выездами инспекторов в поле, то теперь каждая операция сеялки фиксируется в цифровом виде. Это исключает разрывы в учёте и делает процесс полностью прозрачным.

Эффект для отрасли

Для агропредприятий это не просто инструмент контроля, а переход к новому стандарту работы с данными:
  • от «ручного» контроля — к автоматической фиксации каждого события;
  • от фрагментарных отчетов — к полной аналитике по всем операциям;
  • от реакции на ошибки — к их предупреждению.
Именно это делает систему не локальной доработкой, а стратегическим решением, меняющим подход к управлению посевами и ресурсами.